Creating and Managing Alerts in Metoro
Metoro provides two methods for creating and managing alerts:- Using the Metoro UI
- Using Kubernetes ConfigMaps
Managing Alerts Using the UI
To create a new alert using the Metoro UI:- Navigate to the Alerts page
- Click on the Create Alert button
- Configure your alert conditions. For more information about alert configuration, please check the API documentation.

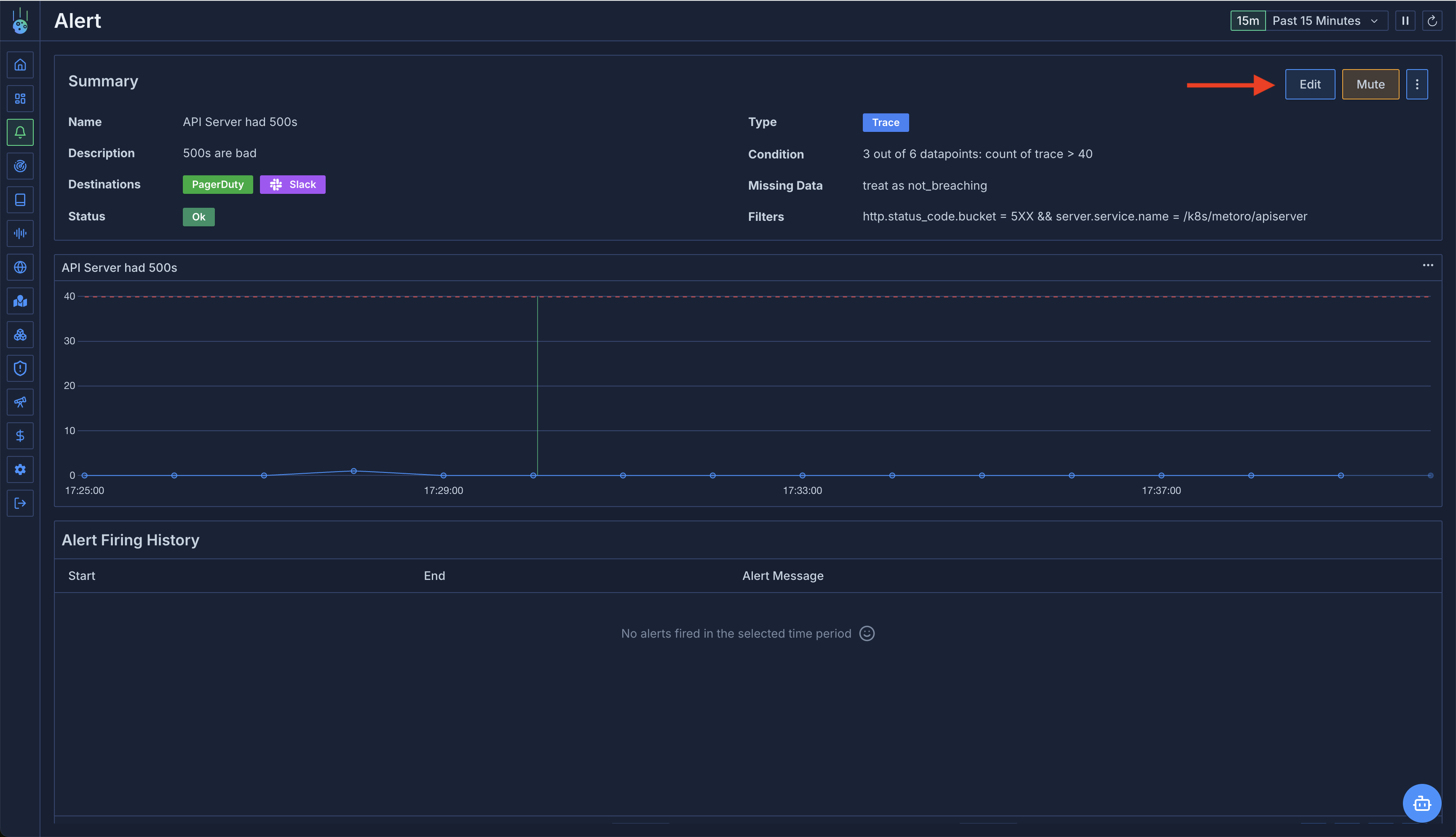
Edit
to modify alert configuration.
You need ‘update’ permissions on alerts to edit an alert. If you don’t have these permissions, the
Edit
button will be disabled.
Managing Alerts Using Kubernetes ConfigMaps
For organizations that prefer Infrastructure as Code (IaC) practices, Metoro supports creating and managing alerts using Kubernetes ConfigMaps.ConfigMap Requirements
- ConfigMaps must include the label
metoro.io/alert: "true"
to be recognized by Metoro as an alert definition.- ConfigMaps without this label will be ignored by Metoro.
- The ConfigMap data must include a key named
alert.yaml
withalerts
and the toplevel key containing the alert definition(s). - The alert definition must follow the format specified in the API documentation.
Alert Synchronization
- Alerts defined in ConfigMaps are automatically synced with Metoro once every hour.
- Alerts managed via ConfigMaps cannot be edited through the UI to prevent conflicts.
- Any changes made via the API would be overwritten during the next sync cycle.
- If you delete a ConfigMap, the corresponding alert will not be deleted in Metoro. This is to prevent cluster outages deleting alerts etc. After removing the configmap you should subsequently delete the alert in the UI. Subsequent syncs will not recreate the alert.
Manual Synchronization
If you don’t want to wait for the hourly sync, you can:- Use the “Sync Alerts” button on the Alerts page in the Metoro UI
- Call the endpoint
GET "/api/v1/alerts/sync"
with your auth token. For more information, please check the API documentation.

Example ConfigMap
Please check the API documentation for the full alert definition format. Below is a simple example of a ConfigMap that defines an alert:You have to provide an unique id for the alert to ensure that the alert can be referenced in the future.
Troubleshooting ConfigMap Alert Synchronization
If you don’t see your alerts being created or updated from ConfigMaps, the issue is most likely due to one of the following reasons:- Ingestion Delay: Allow at least one full minute for your new ConfigMap definition to be ingested by Metoro. After this period, try to sync alerts manually either via the UI or the API.
-
Missing or Incorrect Labels: Double-check that your ConfigMap has the necessary label
metoro.io/alert: "true"
as described in the ConfigMap Requirements section.
Invalid Alert Definition: If your alert is still not appearing, the most likely cause is an invalid alert definition format. In this case, Metoro will log an error in your account. You can find these error logs by filtering for:
- Environment:
metoro-internal
- Service name:
configmap-to-alert
