accessManagement
permissions can make changes to the users and roles in the organization.

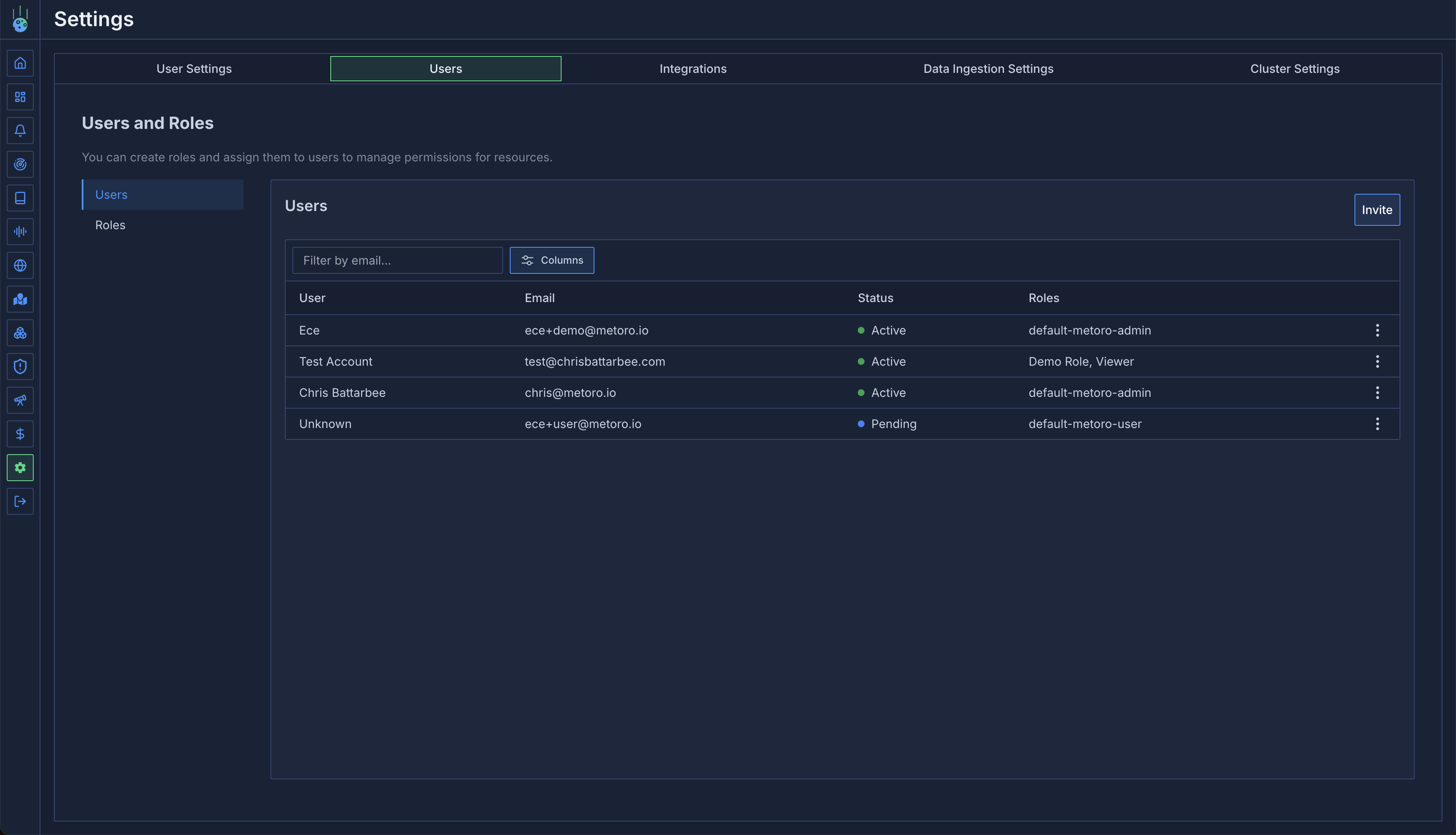
Adding Users
To add a new user, make sure you have
create
and update
permissions on your role for accessManagement
resource type.
- Click on the
Invite
button on the top right corner of the users view - Enter the email address of the user you want to invite
- Select the role you want to assign to the user
- Click on the
Invite
button to send the invitation
If the invited user already has an account and you want them to join your organization, please contact Metoro support. We will help you with this process.
Managing User Roles
You can assign roles to users to control their access to different resources in your organization. To assign roles:- Click the menu icon (three dots) next to the user you want to manage
- Select “Assign Roles” from the dropdown menu
- In the dialog that appears, select the roles you want to assign to the user
- Click “Save” to apply the changes