Services
Services are the core abstraction in Metoro. They are the entities that represent the persistent components of your microservice application and are the main way you will interact with the data in Metoro. Services are automatically detected by Metoro and do not require any configuration from you.How does Metoro detect a service?
Metoro makes a service out of each of the following Kubernetes resources:- Deployments
- StatefulSets
- DaemonSets
- ReplicaSets
- Currency
- Checkout
How do you interact with services?
Service Catalog
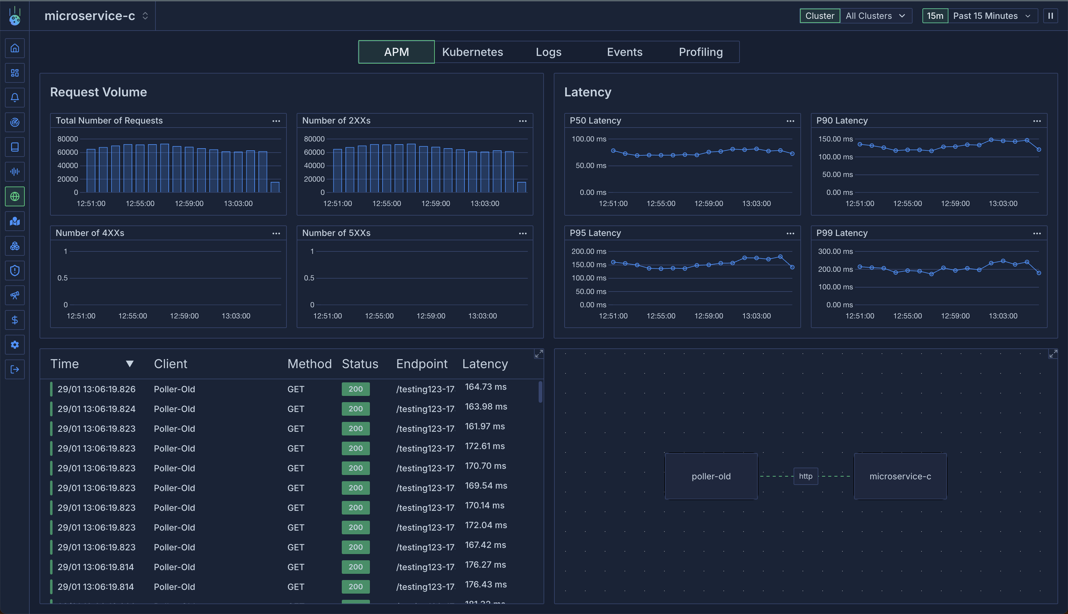
The best place to get started with services is at the service catalog page. Check it out here. The service catalog page shows you all the services that Metoro has detected in your cluster and allows you to drill down into each service to see the data associated with it.
Service Page
The service page shows you in-depth information about the service including:- APM data
- Kubernetes information like number of replicas, deployment history, etc
- Metrics
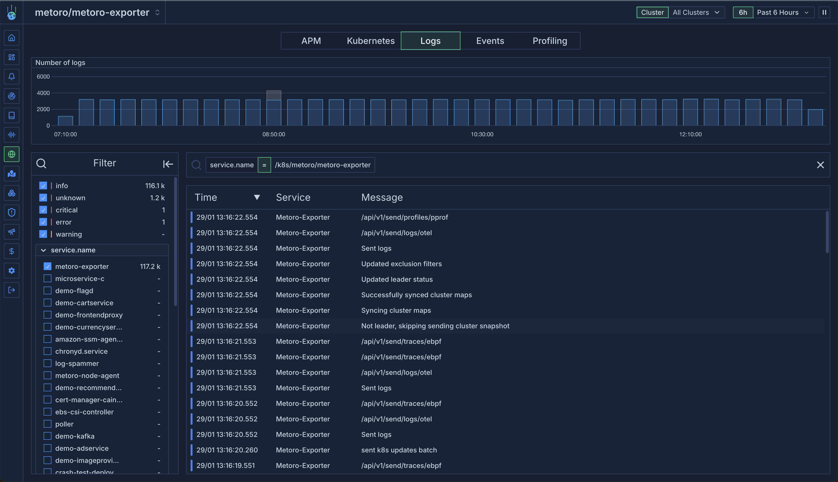
- Logs
- Profiling data
- Kubernetes events associated with the service



