Group Widget
The group widget is used to group related widgets together. It is useful for organizing charts and other widgets. Widgets that are grouped can be moved together as a single entity.Chart Widget
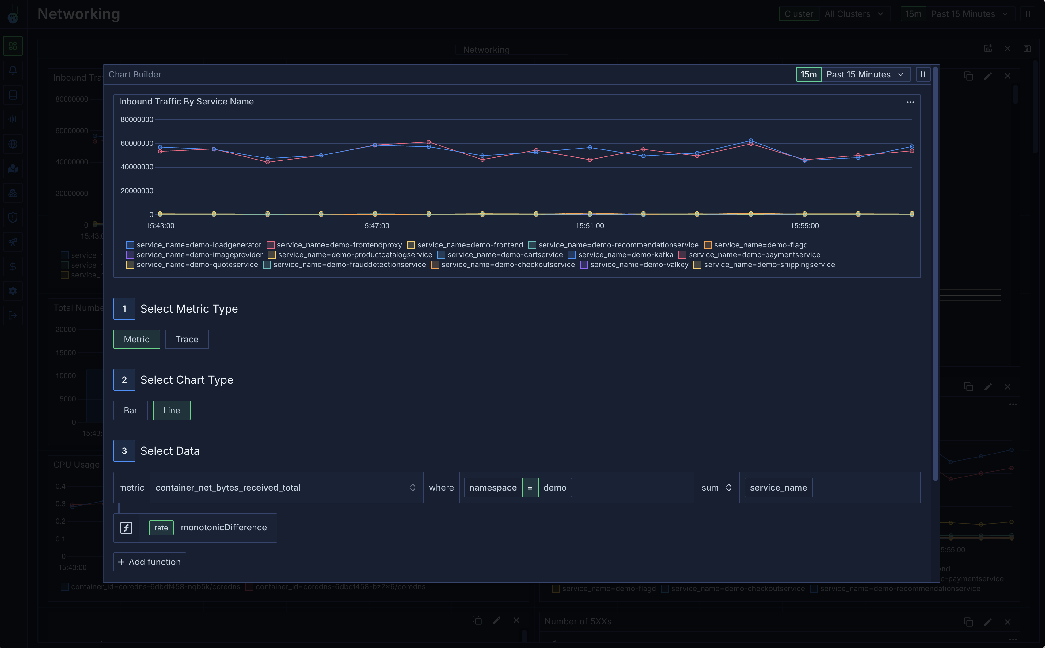
The chart widget is used to display any sort of data. After you add a chart widget you can configure it through the Chart Builder.
- The metric type. This is the underlying data that will be queried. It is either metric or trace
- The chart type. This defines the visualisation. Either a bar or line chart.
- The metric name. This is the name of the metric that will be displayed. This is only relevant for metric charts.
-
Filters. Filters consist of a number of key value pairs. This will restrict the queried data to only data points matching the filters. Each filter is ANDed with every other filter. Individual filters can be ORed together by inserting
||
between each value. -
Aggregation. This is the operation to apply to the data. For example, if you want to sum the data you would select
sum
. The available aggregations for metrics are:sum
avg
min
max
count
request size
response size
total size
p50 latency
p90 latency
p95 latency
p99 latency
- Groups. This is a list of keys that will be used to group the data.
-
Functions. Functions are mathematical operations that can be applied to the data. For example, if you want to calculate the monotonic difference of the data you would select
monotonic_diff
. The available functions are:monotonic_diff
- The difference between the current value and the previous value in the timeseries. If the difference is negative, it will be clamped at 0.value_diff
- The difference between the current value and the previous value in the timeseries.custom_math_expression
- An arbitrary math expression applied to the time series. The timeseries is passed as the parametera
to the expression. For example, if you want to divide the data by 2 you would selecta / 2
.